바디코디 급여정산을 알아볼게요.
목차
1.
2.
3.
️ 미리 알아둘 점!
확정한 내역은 수정할 수 없어요.
강사에게 동의 요청을 보내거나, 강제 확정 시 내역을 꼼꼼하게 보고 최종 확정해주세요.
확정한 월의 이전 월은 확정할 수 없어요.
정확한 급여 정산을 진행하려면, 과거 내역부터 확정을 진행해주세요.
급여 동의 요청
새로운 급여정산은 센터와 강사의 투명한 급여 환경을 위해 급여 정산 내역을 강사와 공유하고,
상호간의 동의 하에 확정짓는 기능을 추가했어요.
센터가 강사에게 급여 내역 동의 요청을 보내면, 강사는 동의 또는 이의 제기를 통해 상호 협의할 수 있는 건강한 문화를 꿈꿀 수 있어요.
강제 확정
급여 확정은 반드시 동의가 필요한 건 아니에요. 급여 내역 강제 확정을 통해 내역을 확정지을 수 있어요.
1. 급여 정산 목록
1.
임직원 급여를 그래프로 확인할 수 있어요.
총 급여와 커미션, 수당별로 확인이 가능해요.
2.
급여 확정 내역을 요약해서 확인할 수 있어요.
급여를 확정한 인원과, 급여액을 요약해서 보여주고, 미확정한 임직원을 놓치지 않도록 미확정 내역까지 확인할 수 있어요.
3.
미확정 인원 확인하기
임직원 정산 목록에서, 현재 정산 상태와, 내역 정보, 급여 정보를 한 눈에 확인할 수 있어요.
임직원의 정산 상태를 확인할 수 있어요. 항목 별로 어렵지 않게 설명해드릴게요.
1번은 실시간 내역과 확정 상태에요. 확정이 된 내역, 수정이 필요한 내역, 확정이 필요한 내역 등이 있어요.
2번은 확정 상태를 알려줘요. 2번의 상태에 따라 1번에 아래 내용이 적용돼요. 간단하게 표로 보여드릴게요!
이 외 버튼을 통해 확인할 수 있는 현재 급여 상태를 안내해드릴게요.
2. 실시간 내역 확인하기
이번 달 급여의 실시간 내역을 확인해볼게요.
실시간 상세 내역을 확인하고 싶은 임직원의 ‘실시간내역’ 버튼을 눌러주세요.
과거 내역을 확인하고 싶으면 해당 월로 이동하여 내역을 확인해주세요.
[ 급여 명세서 요약 ]
a. 실시간 급여 지급 내역
1.
급여 지급 예정액
실시간 급여 기간 조회는 실시간으로 조회되기 때문에 이전 급여 정산 내역과 다를 수 있습니다.
조회 기간에 해당하는 급여설정이 있어야만 조회 할 수 있으며, 다음 정산은 이전 정산과 연속되어야만 합니다.
확인하고 있는 시점의 이번 달 급여 지급 예정액을 확인할 수 있어요.
(이번 달 급여 설정이 완료되어 있어야 정상적으로 확인할 수 있어요!)
2.
급여 내역을 상세하게 계산해서 보여줘요.
1.
지난 급여 현황
임직원이 받아왔던 급여의 추세를 확인할 수 있어요.
2.
지난 급여 지급 금액
직전에 확정한 지급 금액을 확인할 수 있어요.
‘지난 급여 확정내역 보기’ 버튼을 누르면 지난 급여의 정산내역을 상세하게 확인할 수 있어요.
3.
개인 매출 성과 추이
개인 매출 성과의 추이를 확인할 수 있어요.
급여 설정이 정률제로 되어 있다면 이용권 별로 매출 성과를 확인할 수 있고, 정액제는 전체 금액을 보여줘요.
4.
진행 수업 수 추이
이번 달 진행한 수업의 수를 확인할 수 있어요.
5.
수업 소진 매출 추이
수업을 진행함으로써 소진 매출의 추이를 확인할 수 있어요.
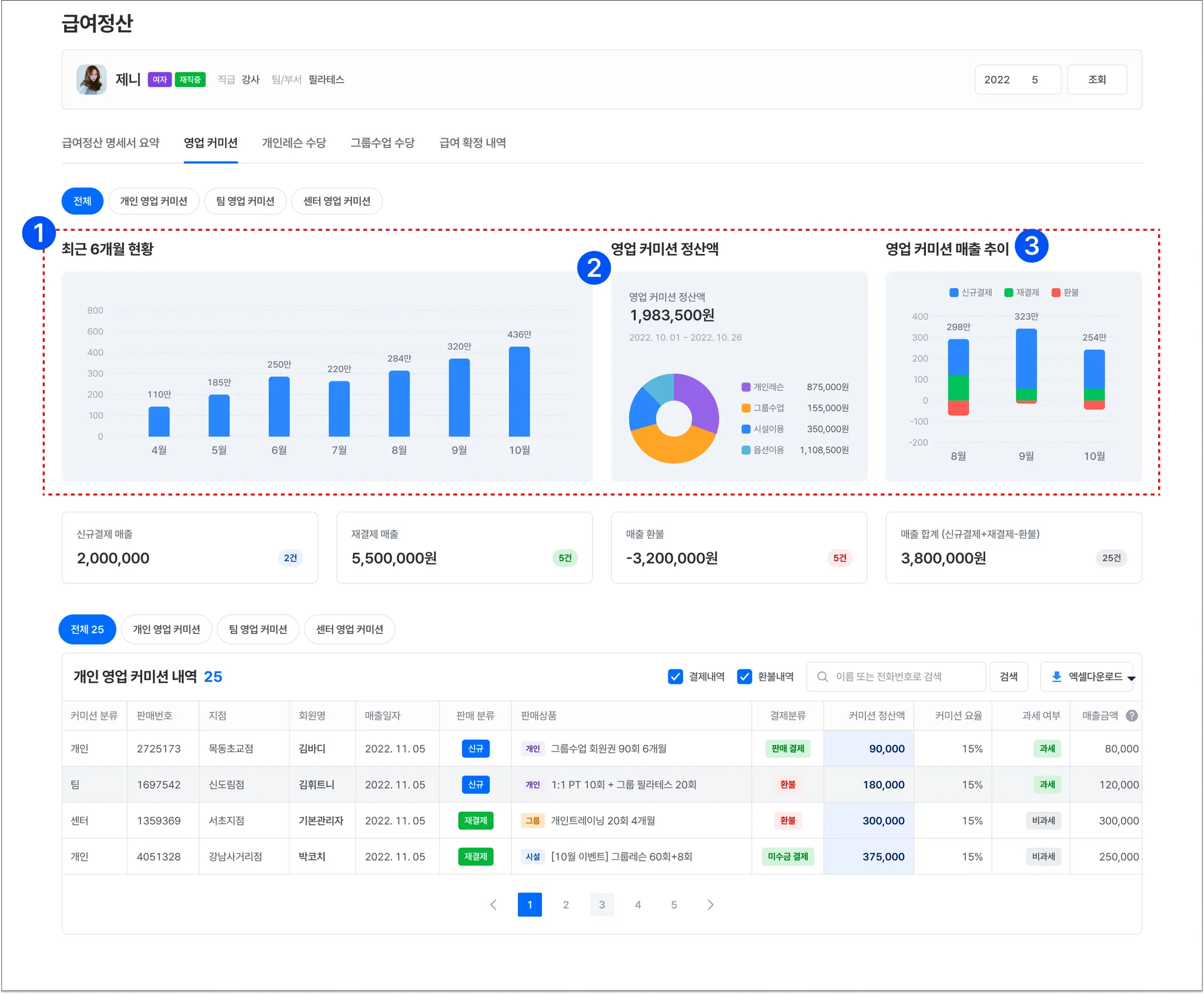
b. 영업 커미션 페이지
영업 커미션의 추이와 상세 내역을 모두 확인할 수 있어요.
1.
최근 6개월 현황
최근 6개월의 영업커미션의 추이를 그래프로 확인할 수 있어요.
2.
영업 커미션 정산액
개인 매출 성과를 상세히 확인할 수 있어요.
급여 설정이 정률제로 되어 있다면 이용권 별로 매출 성과를 확인할 수 있고, 정액제는 전체 금액을 보여줘요.
3.
영업 커미션 매출 추이
신규 결제와 재결제, 환불 내역의 추이를 볼 수 있어요.
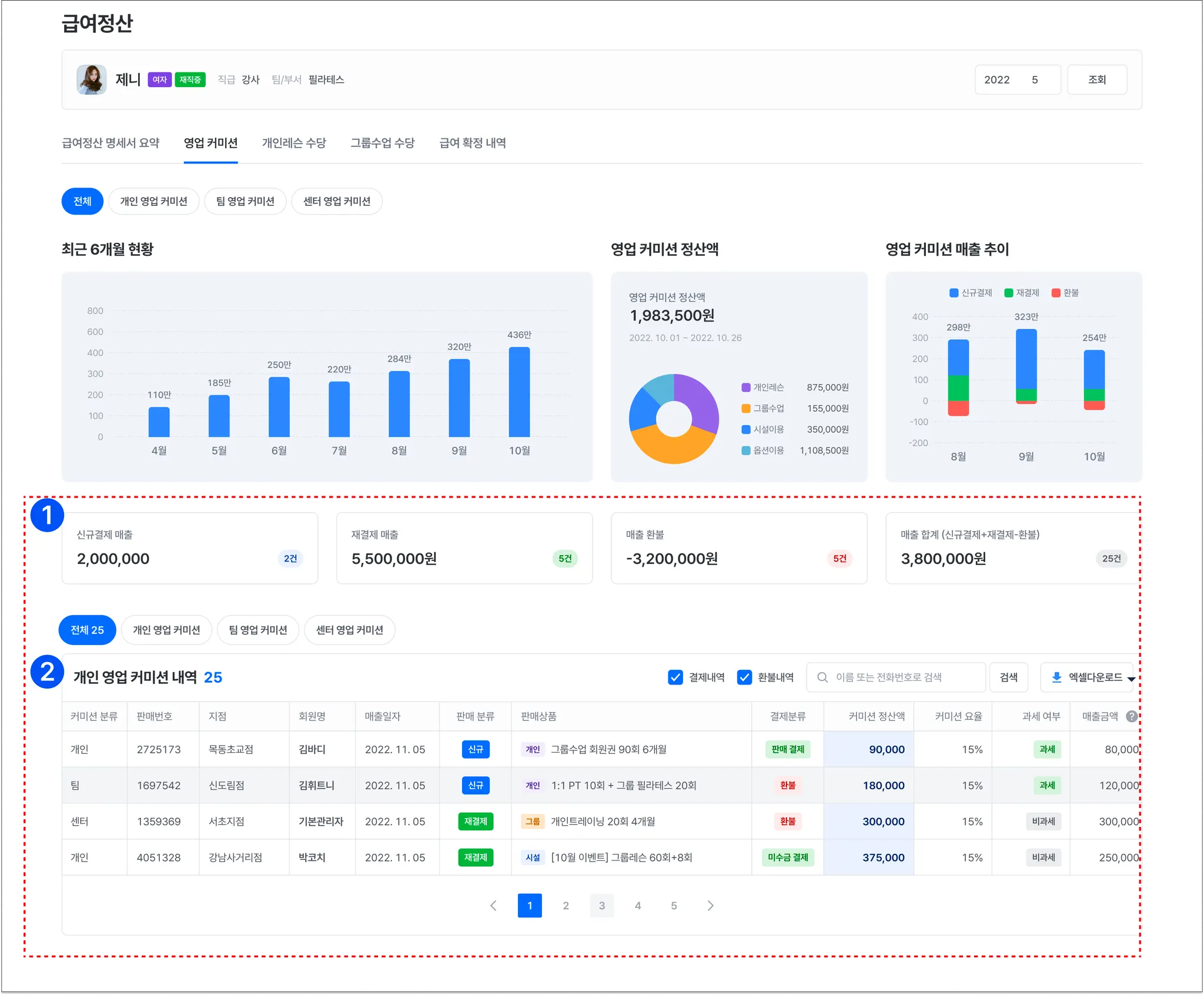
1.
매출 요약
신규결제, 재결제 매출과 환불액, 그리고 이 합계를 한눈에 확인할 수 있어요.
2.
개인 영업 커미션 내역
전체 영업 커미션과, 개인/팀/센터 커미션 별로 상세한 내역을 확인할 수 있어요.
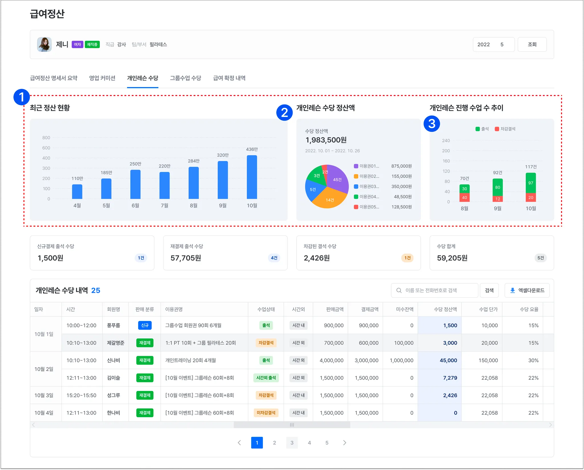
c. 개인레슨 수당 페이지
개인레슨 수당의 추이와 상세 내역을 모두 확인할 수 있어요.
1.
최근 6개월 현황
최근 6개월의 개인레슨 수당의 추이를 그래프로 확인할 수 있어요.
2.
개인레슨 수당 정산액
해당 월에 받을 개인레슨 수당의 성과를 상세히 확인할 수 있어요.
3.
개인레슨 진행 수업 수
출석과 차감결석의 수업 수를 추이로 확인할 수 있어요.
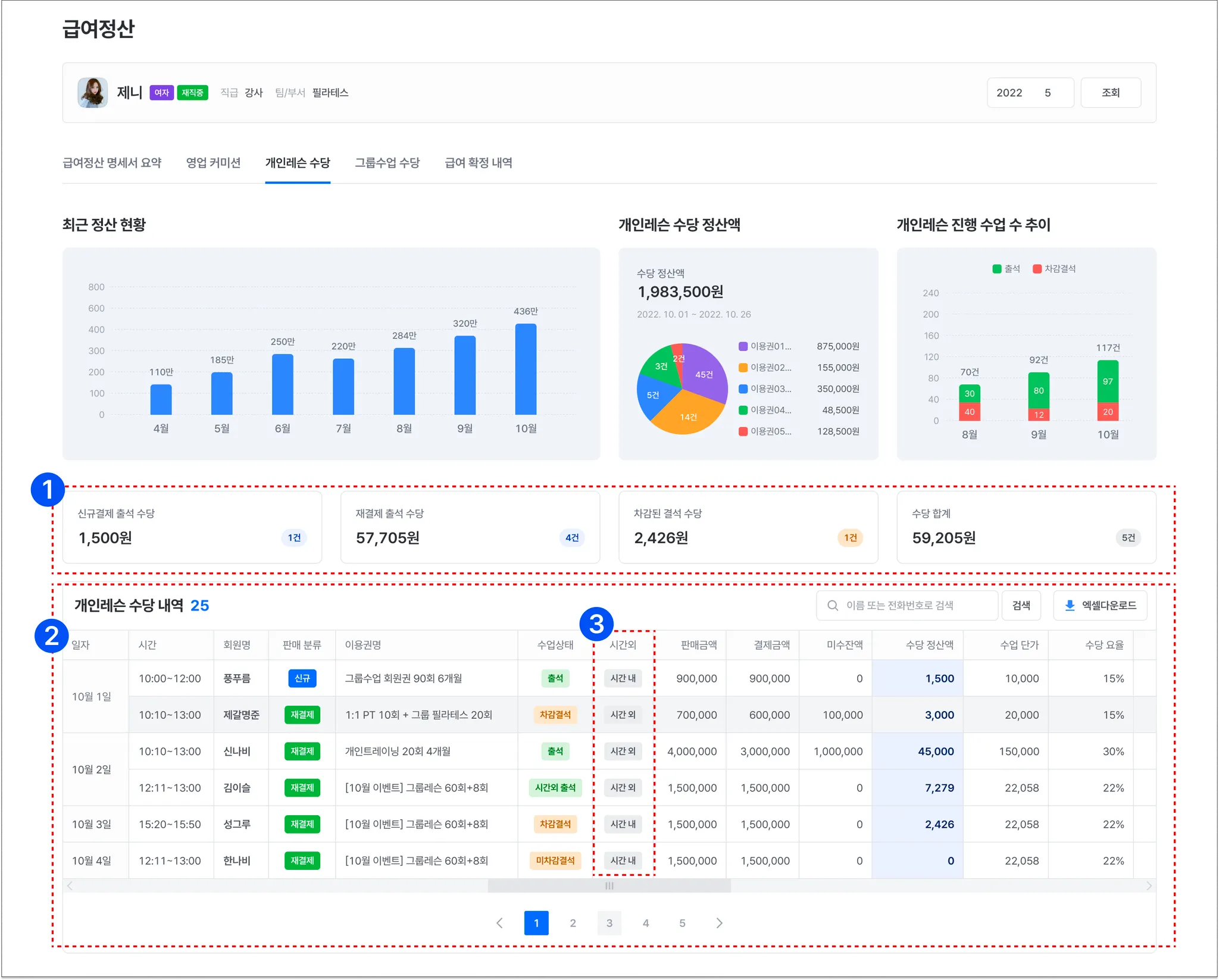
1.
수당 요약
신규결제, 재결제 출석과 차감될 결석 수당 및 개인레슨 수당의 모든 합계를 확인할 수 있어요.
2.
개인레슨 수당 내역
스케줄별 개인레슨의 수당 내역을 상세하게 확인할 수 있어요.
3.
시간 외 수당 유무를 확인할 수 있어요.
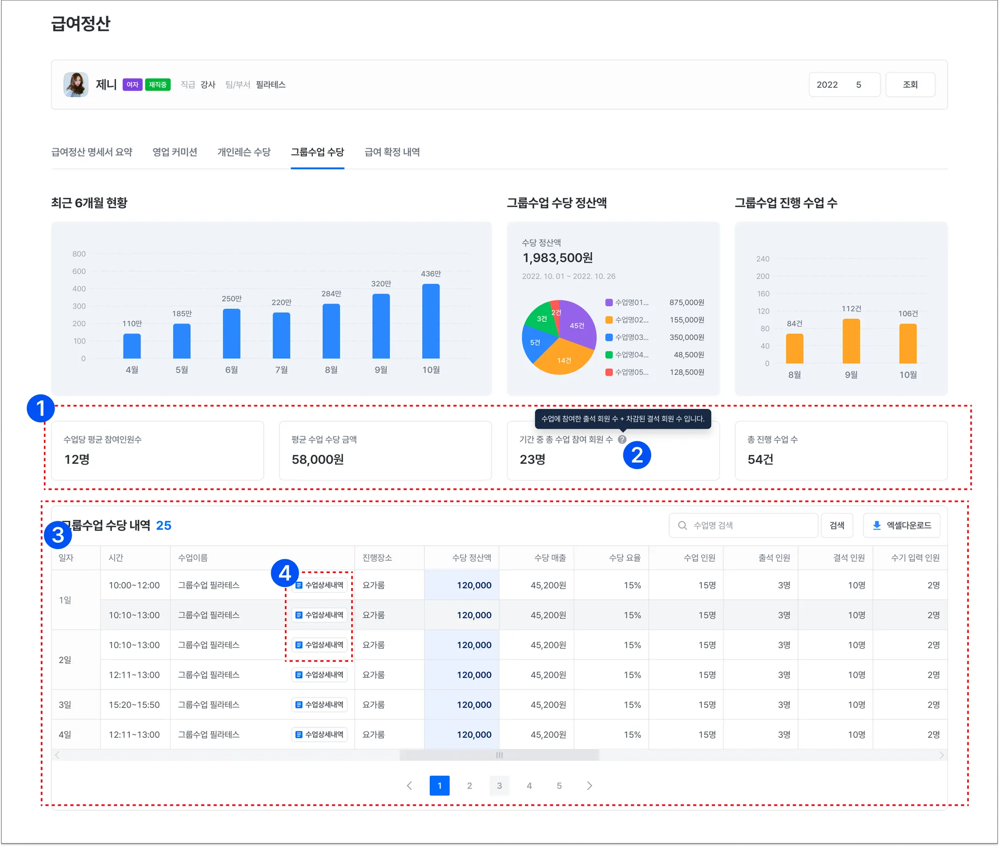
d. 그룹수업 수당 페이지
1.
최근 6개월 현황
2.
그룹수업 수당 정산액
3.
그룹수업 진행 수업 수
그룹수업의 수당 추이와 정산액, 수업 수를 손쉽게 확인할 수 있어요.
1.
그룹수업 수당 요약
수업당 평균 참여 인원 수와 평균 수업 수당, 기간 중 총 수업에 참여한 회원 수 및 총 진행 수업수를 요약해서 보여줘요.
2.
기중 총 수업 참여 회원 수란?
수업에 참여한 출석 회원 수와 차감된 결석 회원 수의 합입니다.
3.
그룹수업 수당 내역
일별로 진행한 수업의 정보와 수업 진행으로 받을 수당을 보여줘요.
4.
수업 상세 내역
해당 수업의 참여 회원, 이용권 정보와 금액, 소진 매출을 확인할 수 있어요.
e. 급여 확정 내역
지난 확정한 급여 내역을 확인할 수 있어요.
* 급여 확정 내역 상세 보기
급여 확정 내역을 상세하게 확인할 수 있어요.
3. 급여 정산하기
이제 급여를 정산해볼게요!
급여 정산은 아래 2곳에서 확정할 수 있어요.
급여정산 목록 > 실시간 내역 > ‘급여 정산 확정하기’ 버튼을 눌러주세요
급여정산 > 임직원 목록에서 ‘확정하기’ 버튼을 눌러주세요.
️ 급여 정산은 2단계로 진행해요.
1.
급여의 근거가 되는 커미션, 수업을 검토할 수 있는 1단계,
2.
1단계에서 조정한 내역을 바탕으로 최종 확정할 수 있는 2단계
로 진행해요.
a. 1단계 - 급여 근거 내역 검토
급여 정산의 근거가 되는 내역을 검토하고 판매 내역 수정과 스케줄 추가, 삭제, 출석, 결석을 처리할 수 있어요.
1. 영업커미션 정산 전 확인 사항
2. 수정을 누르면 해당 내역을 수정할 수 있어요.
급여 근거 내역 검토 시 커미션, 개인레슨, 그룹수업의 내역을 수정할 수 있어요.
실제 내역이 수정되고, 이미 진행한 레슨의 출석 및 결석을 추가할 경우 회원에게 알림이 가니 신중히 진행해주세요!
영업커미션 내역 수정하기
영업커미션 수정 시 판매 내역과 결제 정보를 수정할 수 있어요.
결제 정보를 수정하려면, 결제 정보 ‘수정하기’ 버튼을 눌러주세요.
(환불되거나, 수정한 이용권은 결제 정보를 수정할 수 없어요.)
결제 정보 수정 창이에요. 판매금액과 결제금액, 쿠폰 적용 등 결제 정보를 수정할 수 있어요.
개인레슨 수당 내역 수정하기
개인레슨 수당 내역은 진행한 스케줄 내역의 수정과 스케줄을 추가할 수 있어요.
1.
스케줄을 추가할 수 있어요.
스케줄을 추가하면 회원에게 알림이 발송되며, 이용권 횟수가 차감 정책에 따라 실제 차감됩니다.
2.
이미 진행한 스케줄의 내역을 수정할 수 있어요.
그룹수업 수당 내역 수정하기
그룹수업은 수업을 추가할 수 없지만, 이미 진행한 수업의 회원 출/결석 처리가 가능해요.
1.
회원의 출/결석을 변경하거나, 미참여 회원의 출/결석을 추가할 수 있어요.
1.
목록에 없는 회원을 검색하여, 수업에 참여한 회원으로 추가할 수 있어요.
2.
수업에 참여한 회원의 목록을 체크하여, 일괄 출/결석 및 예약 취소 처리할 수 있어요.
b. 2단계 - 급여 내역 정산 확인
1단계에서 검토하고 처리한 근거 내역으로 계산된 수당 정산액을 확인하고 최종 급여 지급액을 확정할 수 있어요.
2단계 급여 내역 정산 확인에서 보고 있는 내역이 최종적으로 강사가 받을 내역서의 금액이에요.
이 단계에선 스케줄이 추가되거나, 미수금이 결제되도 다음 정산에 차액으로 반영돼요.
1.
급여 내역 동의 요청
2.
급여 내역 강제 확정
강사는 앱의 알림과 함께 센터 관리자가 발송한 급여 내역을 확인할 수 있고, 동의하면 급여가 최종 확정돼요.
하지만, 급여가 맞지 않다고 생각하면 이의 제기를 할 수 있어요.
이의 제기한 급여 내역은, 다시 급여 내역을 검토하고, 정산을 진행할 수 있어요.
사전에 동의가 완료되어 강사앱에서의 급여 확정 동의가 필요없는 경우 사용해요.
1단계에서 검토한 근거 내역을 바탕으로 최종 확정을 진행해요.
검토가 아직 남았거나, 수정이 필요하다면 ‘이전 단계’ 버튼을 눌러 다시 1단계로 돌아가서 내역을 검토해주세요.
1.
조정액
상여금이나, 특이 사항으로 급여를 조정해야할 일이 발생하면, 조정액을 입력하여 급여를 조정할 수 있어요.
메모를 입력할 수 있어 입력 사유 관리도 가능하답니다.
2.
급여 내역 동의 요청
강사에게 급여 내역을 발송하고 동의를 요청합니다.
강사는 강사앱에서 급여 내역을 확인하고, 동의나 이의제기를 할 수 있어요.
동의 요청을 보내는 일자를 설정할 수 있어요.
3.
급여 내역 강제 확정
급여를 강제 확정할 수 있어요. 강제 확정 시 급여는 최종 확정되고, 수정이 불가능해요.





























